2025 year in review: Smarter tools, stronger operations

2025 releases at a glance
This year, Daxko Club Automation delivered some of its most impactful releases to date – introducing tools that help club teams move faster, communicate smarter, and operate with greater confidence. From a fully reimagined scheduling experience to new AI-driven engagement and real-time analytics, each product enhancement was built to solve real operational challenges.
Whether you’re managing high volumes with a lean team or looking to deepen member relationships, these updates were designed to give you more control, more visibility, and more time back in your day – so you can focus on what matters most: growing your business and delivering standout member experiences.
Unified mobile app for both staff & members
Version 12.2 of the Club Automation mobile app introduces a single, streamlined experience for both staff and members. The rebuilt app now includes a customizable dashboard showing check-in counts, account balances, and upcoming reservations. Members can book 1:1 sessions, view their schedule, and purchase packages—all directly in app.
For staff, it brings mobile access to appointments and class management for the first time. Staff can toggle between member and staff views from a single login, allowing them to stay productive even away from the front desk.
Key features:
- Personalized dashboards with booking, billing, and usage details
- Mobile appointment booking with real-time provider availability
- Staff tools for roster and appointment management
- Unified login for seamless switching between member and staff views
Pro tip: To receive the latest iOS app update, the Apple Developer account holder at your club must accept Apple’s most recent agreement.

Club Automation mobile app
Modern scheduler
The all-new scheduler launched in late 2025 and represents one of the most significant upgrades to Club Automation’s core platform. The modern scheduler consolidates Group Ex, Personal Training, Court Bookings, and more into a single, intuitive interface. It supports real-time availability by provider, day or week toggles, and department-specific filters. With smarter defaults, fewer clicks, and mobile optimization, your team can book, manage, and update sessions from anywhere – with better accuracy and control.
Key features:
- Unified scheduling across all departments
- Smart provider availability with service qualifications
- Mobile-optimized layout
- Roster and day-of appointment management

Modern Scheduler
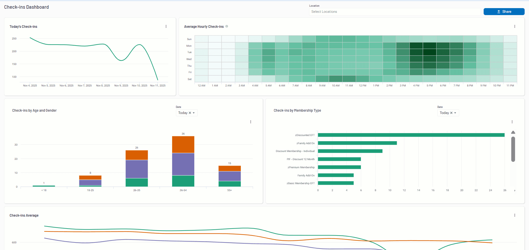
Reporting dashboards
In 2025, Club Automation introduced dynamic dashboards for Memberships, Members, and Daily Activity—giving operators the insights they need without the manual reporting overhead. The Memberships Dashboard tracks trends across all member types, the Members Dashboard helps visualize engagement and retention patterns, and the Daily Activity Dashboard provides real-time visibility into check-ins and peak usage to support staff scheduling.
Key features:
- Real-time dashboards with live data
- Filters by age, visit frequency, and membership type
- Trailing 12-month trend lines with YoY and MoM comparisons
- Exportable visuals for internal reporting

Memberships Dashboard
Member Click-to-Cancel tools
Club Automation launched a fully self-service cancellation tool in response to the FTC’s Click-to-Cancel initiative. Even though the federal rule was later vacated, the cancellation workflow remains available for any club that wants to offer members a transparent, online experience. It simplifies staff workload while improving the member journey.
Key features:
- Easy, step-by-step cancellation process
- Cancellation reporting and visibility for staff
- Support for contract policies and member feedback
Payments & Promo Code upgrades
Revenue-driving tools got a boost in 2025. New promo code functionality lets clubs create flexible, time-bound promotions tied to specific membership types. Campaigns can be auto-applied or manually entered by prospects online. EMV transaction reporting has also been enhanced to support better reconciliation and visibility across all payment points.
Key features:
- Custom promo codes with auto-apply logic
- Discount tracking for campaign ROI
- EMV payment detail reporting by terminal and account
Navigation UI updates
Based on customer feedback, Club Automation rolled out a more intuitive navigation experience. The updated layout makes commonly used tools easier to find, with alphabetical submenus and smart profile search upgrades. Staff can onboard faster and navigate the platform with less friction.
Key features:
- Simplified menu based on usage data
- Alphabetized tools for faster access
- Updated search with photos, filters, and role indicators
Daxko Engage Pro enhancements
In 2025, Daxko Engage Pro launched one of its biggest releases yet—designed to solve a challenge every club faces: how to scale communication without losing the personal touch. With advanced automation, intelligent triggers, and AI-generated messaging, clubs can now deliver timely, relevant outreach without piling more tasks on their team. Every interaction becomes a chance to strengthen relationships, drive retention, and turn everyday moments into lasting member connections.
Key features:
- AI-powered messaging for SMS and email
- Behavior-based automation triggers
- Bulk duplicate merge with full history retention
- Redesigned workflows and engagement dashboards

Daxko Engage Pro AI composition tool
Looking ahead to 2026
2025 laid the foundation for what’s next: a faster, smarter, more connected club experience. In 2026, we’ll continue investing in mobile functionality, real-time analytics, and AI that takes the guesswork out of operations.
Expect more automation that saves time, more insight to guide decisions, and more tools built for how staff actually work – on the floor, on the go, and with leaner teams.
Thank you for your continued partnership. We’re just getting started.
Stay informed through our quarterly roadmap webinars and monthly product newsletters.
Schedule a demo to get a personalized walkthrough of the mobile app, modern scheduler, dashboards, and Engage Pro enhancements.